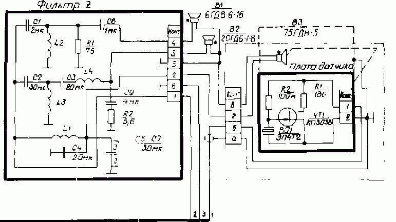
Доброго времени суток. Хотел бы спросить совета у более опытных радиолюбителей. Достались в не очень хорошем состоянии S-70. Фильтр полностью рабочий.
Получается есть 75гдн-5 (сопротивлением 4 Ом), 20гдс-8 (8 Ом соответственно) и 15гдв-16 (16 Ом) в результате после всех срезов и манипуляций получается 4 ома на все 3 полосы.
Так вот в чем вопрос, как мне сделать так что бы использовать этот фильтр как для саба, то есть удалить среднечастотник и высокочастотник, но без изменений в конечном сопротивлении. Грубо говоря мне нужен срез высоких на 75-ку, что бы было 4 Ома и без лишних динов.
Вот схема фильтра, 75-ка с датчиком ЭМОС, планирую использовать без него.![]()
Заранее спасибо.





Социальные закладки